Safetensors documentation
Metadata Parsing
Metadata Parsing
Given the simplicity of the format, itβs very simple and efficient to fetch and parse metadata about Safetensors weights β i.e. the list of tensors, their types, and their shapes or numbers of parameters β using small (Range) HTTP requests.
This parsing has been implemented in JS in huggingface.js (sample code follows below), but it would be similar in any language.
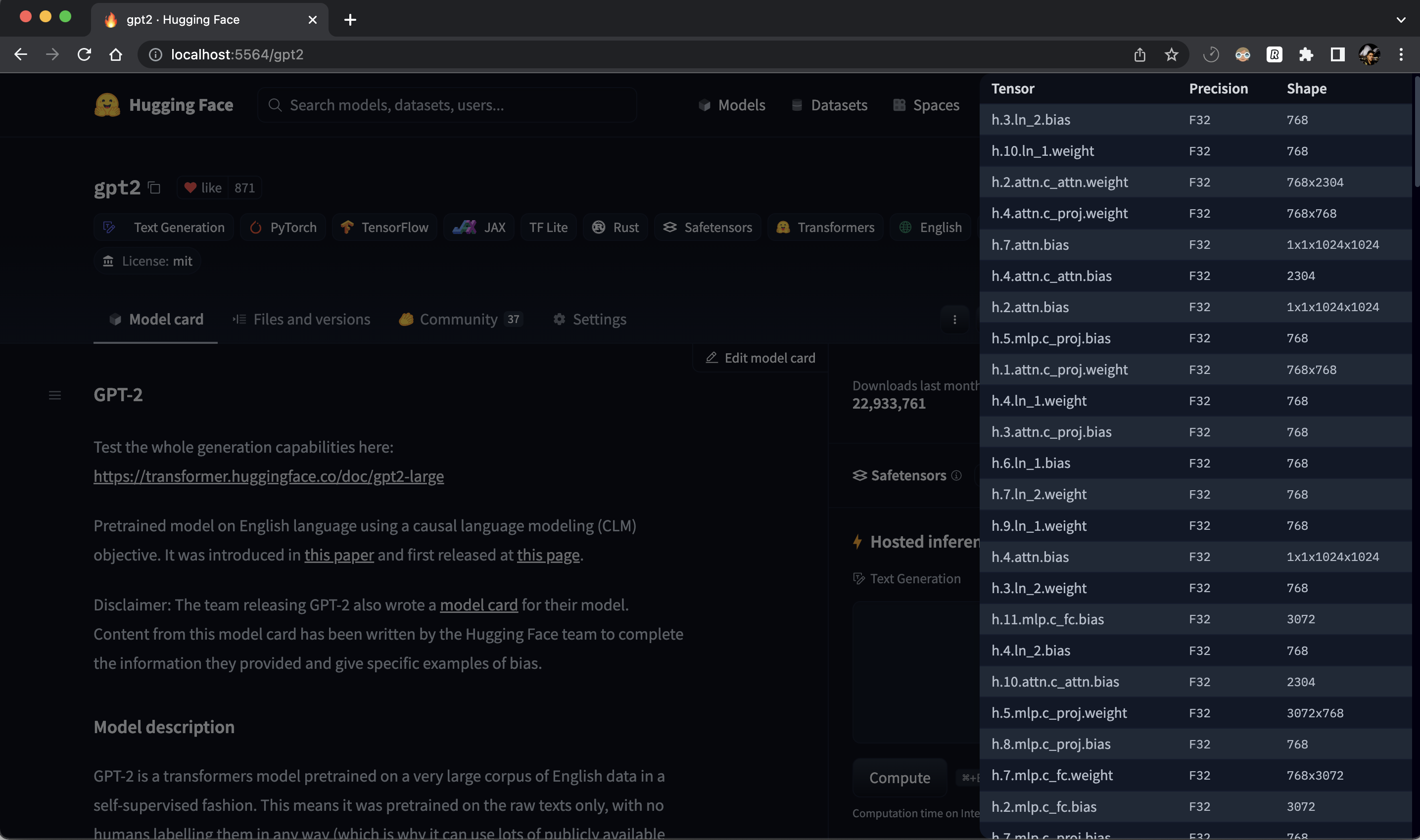
Example use case
There can be many potential use cases. For instance, we use it on the HuggingFace Hub to display info about models which have safetensors weights:


Usage
From π€ Hub, you can get metadata of a model with HTTP range requests instead of downloading the entire safetensors file with all the weights. In this example python script below (you can use any language that has HTTP requests support), we are parsing metadata of gpt2.
import requests # pip install requests
import struct
def parse_single_file(url):
# Fetch the first 8 bytes of the file
headers = {'Range': 'bytes=0-7'}
response = requests.get(url, headers=headers)
# Interpret the bytes as a little-endian unsigned 64-bit integer
length_of_header = struct.unpack('<Q', response.content)[0]
# Fetch length_of_header bytes starting from the 9th byte
headers = {'Range': f'bytes=8-{7 + length_of_header}'}
response = requests.get(url, headers=headers)
# Interpret the response as a JSON object
header = response.json()
return header
url = "https://huggingface.co/gpt2/resolve/main/model.safetensors"
header = parse_single_file(url)
print(header)
# {
# "__metadata__": { "format": "pt" },
# "h.10.ln_1.weight": {
# "dtype": "F32",
# "shape": [768],
# "data_offsets": [223154176, 223157248]
# },
# ...
# }Example output
For instance, here are the number of params per dtype for a few models on the HuggingFace Hub. Also see this issue for more examples of usage.
| model | safetensors | params |
|---|---|---|
| gpt2 | single-file | { βF32β => 137022720 } |
| roberta-base | single-file | { βF32β => 124697433, βI64β => 514 } |
| Jean-Baptiste/camembert-ner | single-file | { βF32β => 110035205, βI64β => 514 } |
| roberta-large | single-file | { βF32β => 355412057, βI64β => 514 } |
| distilbert-base-german-cased | single-file | { βF32β => 67431550 } |
| EleutherAI/gpt-neox-20b | sharded | { βF16β => 20554568208, βU8β => 184549376 } |
| bigscience/bloom-560m | single-file | { βF16β => 559214592 } |
| bigscience/bloom | sharded | { βBF16β => 176247271424 } |
| bigscience/bloom-3b | single-file | { βF16β => 3002557440 } |